Fiix App Exchange

Browse apps

MachineMax logo
Get in touch with Fiix

Get in touch with us to talk about Fiix's partner integrations

MachineMax

MachineMax provides an equipment management platform for heavy equipment users and owners to maximize the productivity and profitability of every machine in the greenest way possible… any make, any model, anywhere!

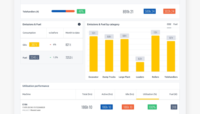
We specialize in consolidating data coming from equipment telematics and sensors fitted to the equipment. Where equipment is not connected, MachineMax can provide a battery powered sensor to track location, identify machine operating state, and fuel burn. All incoming data is aggregated and normalized using cloud computing and exposed in a centralized platform or via API, allowing users to optimize their fleet operations in real-time.

This data can be fed into Fiix so you can plan and schedule vehicle maintenance based on real-time utilization. This integration works on any type and brand of equipment. It enables you to:

  • Trigger work orders in Fiix based on the usage or condition of vehicles or other equipment
  • Track vehicle utilization based on idle and run times

This will improve service accuracy, reduce operating costs and improve equipment productivity across the fleet.

Visit MachineMax's website here (opens in new tab).

Gallery